You are viewing docs for an older version of Linkerd. You may want the latest documentation for this page instead.
  • GitHub
  • Slack
  • Linkerd Forum

On-cluster metrics stack

Linkerd provides a full on-cluster metrics stack, including CLI tools, a web dashboard, and pre-configured Grafana dashboards.

To access this functionality, you install the viz extension:

linkerd viz install | kubectl apply -f -

This extension installs the following components into your linkerd-viz namespace:

  • A Prometheus instance
  • A Grafana instance
  • metrics-api, tap, tap-injector, and web components

These components work together to provide an on-cluster metrics stack.

Note

To limit excessive resource usage on the cluster, the metrics stored by this extension are transient. Only the past 6 hours are stored, and metrics do not persist in the event of pod restart or node outages.

Operating notes

This metrics stack may require significant cluster resources. Prometheus, in particular, will consume resources as a function of traffic volume within the cluster.

Additionally, by default, metrics data is stored in a transient manner that is not resilient to pod restarts or to node outages. See Bringing your own Prometheus for one way to address this.

Linkerd dashboard

The Linkerd dashboard provides a high level view of what is happening with your services in real time. It can be used to view the “golden” metrics (success rate, requests/second and latency), visualize service dependencies and understand the health of specific service routes. One way to pull it up is by running linkerd viz dashboard from the command line.

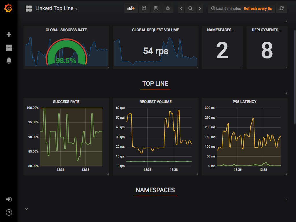
Top Line Metrics
Top Line Metrics

Grafana

As a component of the control plane, Grafana provides actionable dashboards for your services out of the box. It is possible to see high level metrics and dig down into the details, even for pods.

The dashboards that are provided out of the box include:

Top Line Metrics
Top Line Metrics
Deployment Detail
Deployment Detail
Pod Detail
Pod Detail
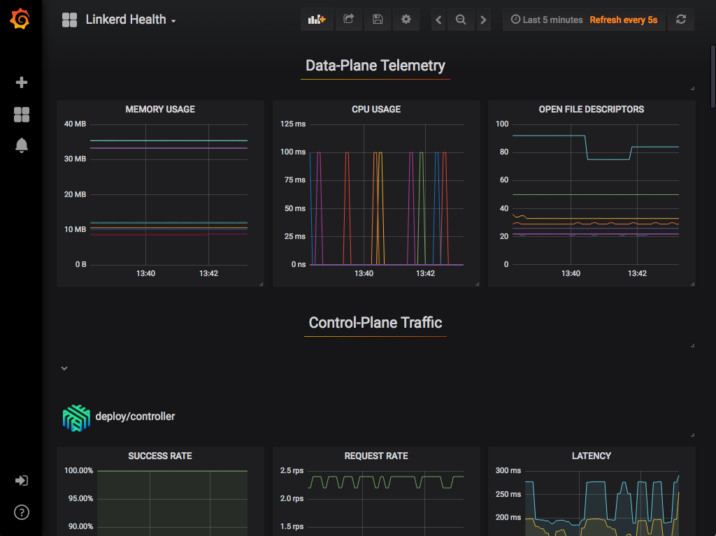
Linkerd Health
Linkerd Health

linkerd -n emojivoto check –proxy

Examples

In these examples, we assume you’ve installed the emojivoto example application. Please refer to the Getting Started Guide for how to do this.

You can use your dashboard extension and see all the services in the demo app. Since the demo app comes with a load generator, we can see live traffic metrics by running:

linkerd -n emojivoto viz stat deploy

This will show the “golden” metrics for each deployment:

  • Success rates
  • Request rates
  • Latency distribution percentiles

To dig in a little further, it is possible to use top to get a real-time view of which paths are being called:

linkerd -n emojivoto viz top deploy

To go even deeper, we can use tap shows the stream of requests across a single pod, deployment, or even everything in the emojivoto namespace:

linkerd -n emojivoto viz tap deploy/web

All of this functionality is also available in the dashboard, if you would like to use your browser instead:

Top Line Metrics
Top Line Metrics
Deployment Detail
Deployment Detail
Top
Top
Tap
Tap